
기존에 쿠쿠의 100도 끓인물이 나오는 CP-TS100WS 모델을 사용하다가 의무사용이 끝나면서, 코웨이 제품을 보게 되었다.
풀터치 LCD 디스플레이가 달려있고, IoT기능이 있다는게 큰 차이점 이다.
크게 리뷰할건 아니고 쿠쿠를 사용하다 코웨이로 바꿨는데 의외로 전기 사용량이 꽤 많길래 그부분만 중점적으로 다뤄서 글을 써볼까 한다.
8월 30일에 설치해서 딱 일주일이 되었으니 어느정도 비교할 자료가 쌓였으니..
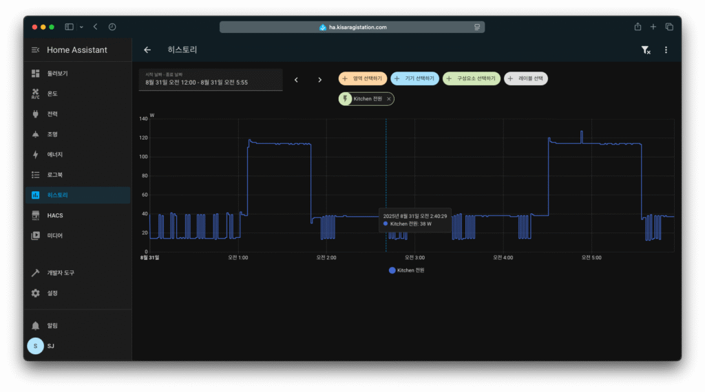
아이콘 프로 | 새벽시간 전력 사용


우선 새로 설치한 아이콘 프로의 새벽 시간 전력 사용량 기록이다. 최저 14W를 사용하고, 냉각기가 가동할땐 40W전후로 계속 작동한다.
문제는 너무 자주 작동한다는 것 이다. 그래프만 봐도 제일 간격이 넓은게 10분이다. 이건 뭐 직수 정수기인데 일반 정수기와 다를게 뭔지.. 직수 정수기인데 냉각기를 이렇게 계속 돌릴 이유가 있는지 궁금하다.
참고로 물 온도는 10도로 설정되어있고, 5도로 설정하면 더 자주돈다.
물을 1L정도 병에 담는다고 하면 온도가 그새 올라 냉각중 표시가 들어오고, 냉각기가 계속 돈다.

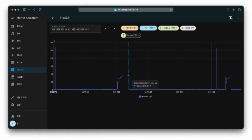
물 온도 5도로 설정 했을때의 전력 사용량. 동일 시간대이고, 출수를 하지 않았음에도 중간중간 100W넘게 피크치가 찍히는걸 확인할 수 있다. 게다가 꽤 오래.. 5도로 지정하는건 정말 전기 낭비라고 생각한다. 냉각기가 훨씬 오래, 자주 도는것을 확인할 수 있다.
아이콘 프로 | 오후시간 전력 사용

코웨이 아이콘 프로의 오후시간 전력 사용량. 솔직히 새벽시간과 거의 차이가 없다.
중간중간 출수를 하기때문에 냉각기가 도는 텀이 더 짧아졌을뿐.
쿠쿠 | 새벽시간 전력 사용


이번엔 기존에 사용하던 쿠쿠 정수기의 새벽시간 기록이다.
동일한 시간대이고 물을 먹지 않았을때.
최저 사용량은 1~2W로 그냥 안켜져있는 것과 동일하고,
냉각기가 필요할때 한번씩 가동하며, 최대 사용량은 코웨이 제품보다 10W정도 살짝 더 높게 찍힌다.
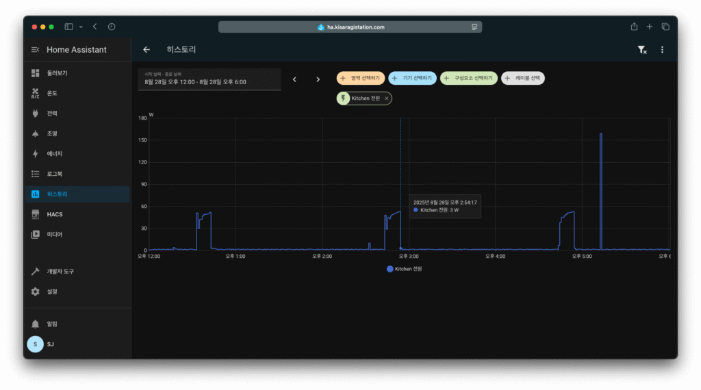
쿠쿠 | 오후시간 전력 사용

쿠쿠 정수기의 12시~6시 오후시간 사용량.
출수를 했기에 냉각기 가동이 새벽시간보다 많지만, 물을 출수할때만 냉각기가 돌았다는것을 확인할 수 있다.
100도 끓인물

쿠쿠 정수기의 끓인물 작동 기록이 너무 오래되어 남아있지 않아서, 공교롭게도 사진은 코웨이의 작동 기록만..
100도 끓인물은 두 모델 다 거의 표기되어있는 소비 전력만큼 사용했다. 작동하는 동안만 사용되고 당연히 평상시에는 작동하지 않는다.
정리 | 쿠쿠
쿠쿠 정수기는 냉각기가 거의 물을 출수 할때만 작동했고, 새벽시간 기록을 보면 알 수 있듯이 잘 작동하지 않는다.
물이 시원하지 않은건 아니다. 다만 표기된 온도가 없기에 온도로 따져볼수가 없다.
대기 전력이 1~2W정도만 사용되고 냉각기도 자주 작동하지 않기 때문에 전기 소모량이 적다.
IoT기능 부재, LCD디스플레이 없는 구식 디자인. 물론 정수기에 IoT가 왜 필요하냐 싶겠지만.. 경쟁사는 있잖아?
정리 | 코웨이 아이콘 프로
코웨이 아이콘 프로는 왜 이리 자주 돌지 싶을 정도로 냉각기가 자주 작동한다(물론 물 온도를 유지하기 위함이겠지만)
그렇게 자주 작동하는데도 쿠쿠 정수기와 체감상 물 온도가 비슷한 것 같다. 물론 온도를 5도로 설정하면 훨씬 시원하긴 하다. 전기도 훨씬 많이 먹지만.
디스플레이 때문인가 싶어서 밝기 단계를 최하와 최대를 비교해 보았으나 5W정도로 비교하는 의미가 없을정도였고,
절전시간에는 근접센서가 작동하지 않는 이상 디스플레이는 꺼짐 상태를 유지하기 때문에, 디스플레이 문제는 아니었다.
대기전력. 이건 정수기에 내장된 IoT기능 때문에 높게 나왔을 것 이라고 생각한다.
쿠쿠 정수기에는 없는 WiFi기반 IoT기능, 디스플레이와 기타 기능을 작동하기위한 시스템 때문에 쿠쿠에 들어가는 메인보드보다 전력 사용량이 높을 수 밖에 없을 것이다. 때문에 대기전력이 높은것은 어느정도 참작이 가능한 사항이다.
그럼 UV살균 기능 때문이 아니냐 하겠지만.. 물론 테스트 했다.


앱에 기록된 UV살균 시간대 전후 1시간 가량 기록이다.
실행이 되었는지 알 수 없을정도.
총평
코웨이 아이콘 프로 정수기.
사용하기 편하고, 풀 터치 LCD디스플레이는 고급감이 있고 사용하기 편하게 소프트웨어가 설계되어있다.
기본기는 코웨이답게 훌륭했으나 직수형 정수기라는 타이틀을 가진것에 의문을 가지게 될 만큼 냉각기가 자주 도는게 문제이다.
물 온도 5도로 설정했을때는 사용량이 크게 늘기 때문에.. 추천하지 않는다.

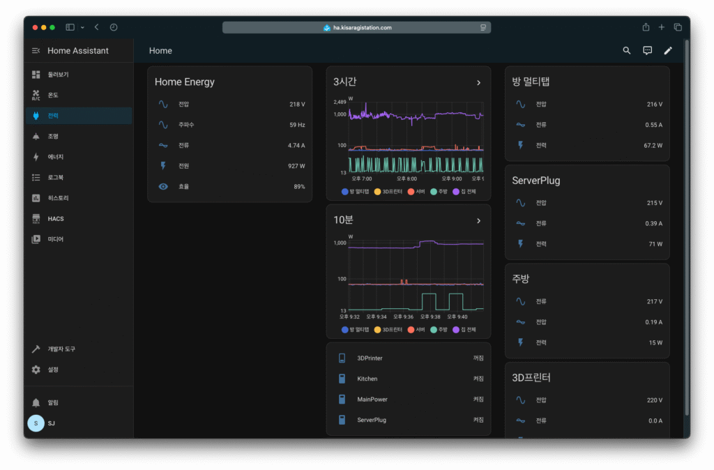
왜이리 정수기 전력 사용량에 목숨을 거느냐 하겠지만, 위 이미지를 보면 방 멀티탭 전력 사용량이 실시간으로 6~70W 전후로 사용중이다.
여기 연결된 장치는, 컴퓨터, 맥북 프로(M3 Pro), QHD 240Hz VA패널 모니터, PS5, 2.1채널 우퍼내장 사운드바, 기타 USB장비들
등등이 다 연결되어있는 최종 사용량이 저정도 나온다는 것이다.
(맥북, 모니터, USB장치들, 스피커를 제외한 제품들은 다 대기전력상태)
실제로 지금 이 글을 쓰고 있는 맥북 프로는 모니터는 외부 모니터를 사용중이기에 디스플레이 전력을 뺀 나머지 시스템 전력 사용량이 10W 전후이다.
이렇다보니, 정수기가 그냥 켜놓기만 했고, 디스플레이도 꺼져있는데 대기전력을 10W넘게 먹는건.. 신경이 쓰일 수 밖에 없다.
물론 코웨이 정수기에 불만을 품는건 아니다. 그저 의문일 뿐. 직수형인데 냉각기가 왜이리 자주 돌까.. 전기는 얼마나 먹을까.. 등
실제 전기 사용량도 따지고보면 많지가 않다.
기존 쿠쿠는 하루 사용량이 0.3kWh정도이고, 코웨이는 0.6kWh.
물론 두배가량 높게 측정되긴 했으나 이정도로는 전기요금도 몇백원~몇천원? 정도 차이 나려나..
더 최신 기기이고, 기능도 많으니 어느정도는 감수하는 부분이다.
아무튼.. 글을 쓰다보니 잡소리가 많아져서 글이 길어졌는데 여기서 마무리.
디자인 고급스럽고, 기존 쿠쿠 정수기보다 가로 폭은 2cm정도 커졌지만, 세로폭이 많이 작아졌다.
얼리어답터 기질이 있고, 최신기기등 전자기기 좋아하는분이라면 추천. 그게 아니라면, 기본기가 충실한 쿠쿠 추천.